jpnap

Service

サービス

PeerWatcher

トラフィックエンジニアリングサービス "PeerWatcher" は、JPNAP上に流れるトラフィックのフロー情報を収集し、可視化・分析するサービスです。

  • PeerWatcherは、ネットワークの状況を多角的に把握するための様々なトラフィック分析機能を提供します
  • トランジット費用削減のためのネットワークの最適化や品質向上など新たなビジネスのインサイトの発見やセキュリティの強化を可能にします

01

多角的なトラフィック分析

AS、IP、国、vlan、CDNなどの多角的な単位でインサイトを得られます。

コンテンツキャッシュダッシュボードにより、コンテンツキャッシュの効果をお客様自身で測定可能です。

02

ネットワークの最適化

Origin AS, Peer AS の情報により潜在的なIX上でのピア先候補の発見によるトランジット費用削減に活用できます。

03

セキュリティの強化

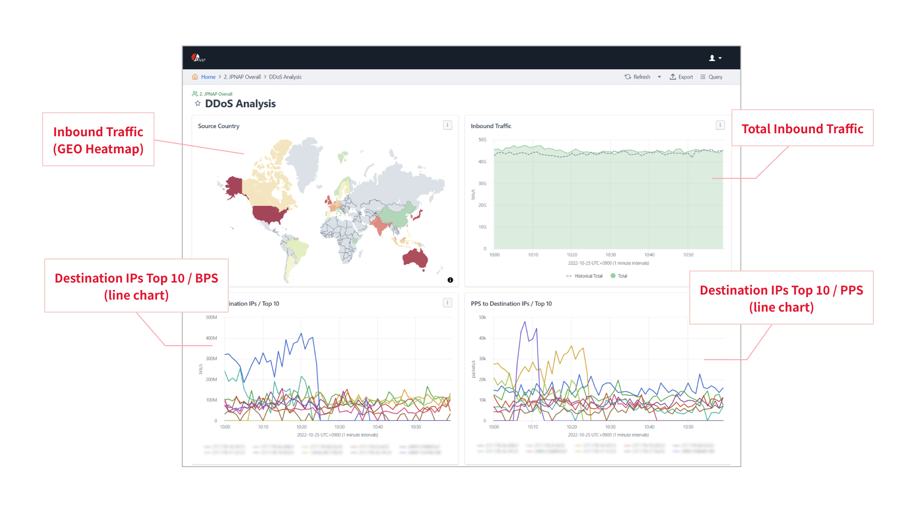
DDoS攻撃の可能性があるトラフィックを確認可能です。

弊社サービスである RTBH (Remote Triggered Black Hole)フィルタリング機能と併用し、
DDoS対策、日々の運用にお役立ていただけます。